La marque Mooer semble décidée à se faire une place dans l’arène des multieffets numériques capables de cloner le matériel des guitaristes et bassistes. Découvrons dans ce test ce que le GS1000 a à offrir face à une concurrence désormais bien établie.
Présentation et connectique du Mooer GS1000 (dimensions, écran, E/S, alimentation)

Le GS1000 Intelligent Amp Sampling Processor se présente comme un multi-effets de 240 × 160,5 × 62 mm pour un poids de 1,3 kg. Autrement dit, son encombrement réduit permet de le transporter facilement dans un sac à dos. Sur la face principale, on découvre un écran tactile couleur de 5 pouces, accompagné d’un bouton d’alimentation (c’est une excellente idée de l’avoir placé ici plutôt qu’au niveau de la connectique), d’un potentiomètre de volume général, d’un encodeur également cliquable et de trois boutons « HOME », « SAVE » et « SAMPLING ». À cela s’ajoutent quatre footswitches assortis d’une barre de LED. En parlant de LED, le dessous du boîtier s’illumine lorsque l’appareil est allumé : les plus geeks d’entre nous apprécieront cette petite fantaisie esthétique.

- une prise « EXP » pour permettre la connexion d’une pédale d’expression
- une entrée « GUITAR IN » et une entrée « MIC IN » au format Jack/XLR, cette dernière étant équipée d’un petit potentiomètre de gain ainsi que d’un switch pour activer le 48 V
- une boucle d’effet stéréo « SEND » et « RETURN »
- les sorties gauche et droite
- une prise casque au format mini-jack
- une connectique MIDI IN/OUT au format mini-jack TRS
- une prise USB-C
- la prise d’alimentation, le bloc étant fourni. Si l’on souhaite utiliser un bloc différent, il faudra veiller à délivrer 9 V et pas moins de 2 A.
L’appareil est fabriqué en Chine et la qualité d’assemblage est tout ce qu’il y a de plus correct. Bien entendu, mais cela vaut pour tous les appareils équipés d’un écran tactile, ce dernier pourrait être considéré comme le talon d’Achille en cas de mauvaise chute. Enfin, le prix de vente constaté au moment de la rédaction de ce test est de 399 euros.
Firmware version : 1.2.3
Interface, flux de signal (14 blocs) et écosystème (USB-C, MIDI, app, looper)

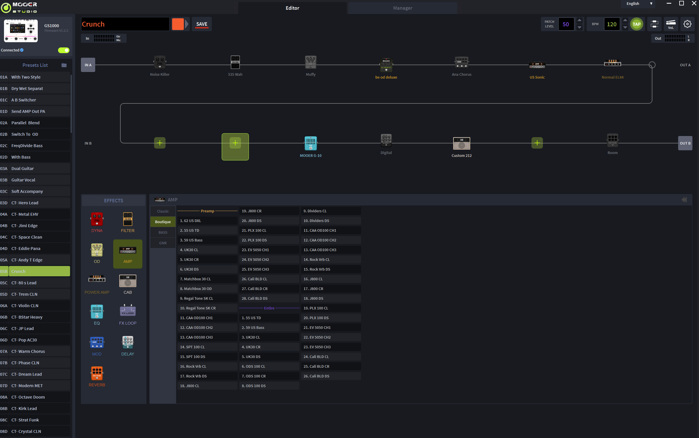
En appuyant sur le bouton « HOME », on accède à deux vues principales, plus ou moins détaillées, qui permettent de visualiser les blocs d’effets (14 au total), le nom du préréglage actif, le tempo, les niveaux d’entrée et de sortie, ainsi que la charge CPU. Bref, l’interface se montre parfaitement fonctionnelle. Comme évoqué, on dispose de 14 blocs pouvant accueillir les effets de son choix (350 au total, répartis dans les catégories habituelles). Il faut toutefois garder à l’esprit les limitations éventuelles du CPU : par exemple, il est possible de charger plusieurs réverbes, mais le logiciel restreindra ensuite l’ajout d’autres effets. Dans la pratique, j’ai pu créer des chaînes assez fournies sans rencontrer le moindre problème.

Mooer met en avant la présence de 350 effets. Sans surprise, on retrouve les références incontournables que l’on s’attend à voir sur ce type de machine, de quoi couvrir largement les usages les plus courants. Et si ce n’était pas le cas, le GS1000 propose une boucle d’effet stéréo, ce qui est toujours un excellent point.

Par ailleurs, le GS1000 intègre un looper de 480 secondes, une boîte à rythmes qui semble inspirée du GL100 et un accordeur bien lisible. Il dispose aussi d’une connectique MIDI (adaptateur fourni) permettant de contrôler l’ensemble de l’appareil. Le port USB-C gère également le protocole MIDI, sert d’interface audio et permet d’utiliser le logiciel « Mooer Studio for GS1000 », qui reproduit l’intégralité de l’interface du multieffet. J’ai trouvé cette application agréable à utiliser et n’ai rencontré aucun problème de synchronisation.

Résultats sonores, IR, EQ “IA” et capture d’amplis : forces et limites
Comme je le disais, Mooer propose une collection assez large et polyvalente d’amplis incontournables que l’on aime retrouver sous les doigts. On accède aussi bien aux canaux clairs qu’aux saturés des modèles préchargés, présentés sous forme de patchs distincts. Voici quelques exemples obtenus avec le GS1000 :

- 1 – 65 US DLX UK GOLD EL34 + US DLX 112 +Pure Boost + Plate00:21
- 2 – US Sonic 6V6 + Sonic 112 + OD Blues Crab + Room00:13
- 3 – US Sonic 6V6 + Sonic 112 + OD Gold Clon + Dly + Hall00:32
- 4 – UK30 CR EL34 + UK 21200:25
- 5 – Mark III DS 6L6 + IR Custom V30SM57 + Flex Boost + Dly Studio + Cathedral00:35
- 6 – Powerbell DS 6L6 + IR Custom V30SM57 + 80800:27
- 7 – EV5050 DS 6L6 + IR Custom V30SM57 + 80800:28
- 8 – Mark III 6L6 + IR Custom V30SM57 + 808 + Dly Digital + Hall00:34
- 9 – Ambient Pad00:24
- 10 – Citrus 50 6L6 + IR Custom V30SM57 + Cry Baby + Octaver + Fuzz + Room00:21
Globalement, j’ai souvent dû corriger une brillance excessive présente par défaut sur les sons saturés. Parfois, ce sont les basses qui deviennent trop envahissantes. En somme, les captures ne sont pas tout à fait plug’n’play : elles demandent à être retravaillées, idéalement dans des conditions réelles, pour obtenir une balance tonale optimale.
Côté sensations de jeu, rien à redire : la réponse est agréable et je n’ai relevé aucune latence perceptible. Au final, Mooer ne fait ni mieux ni moins bien que ses concurrents et comme souvent, c’est la qualité du profil utilisé qui fait toute la différence.
Il faut aussi noter que les enceintes ne peuvent pas être gérées de manière dynamique, avec choix du micro et de sa position. Le son reste figé : on peut tout au plus ajuster un coupe-bas, un coupe-haut et le niveau des réflexions précoces (early reflections). Bien entendu, il est possible de charger ses propres IRs.
La gestion de la pédale d’expression est particulièrement bien pensée. Elle peut servir de pédale de volume ou être assignée au contrôle de n’importe quel paramètre, avec possibilité de définir des seuils d’action. Voici, par exemple, une prise voix avec une réverbe pilotée par ma pédale.

Les effets sont globalement de bonne qualité. J’ai particulièrement apprécié certaines réverbes plus profondes, comme les modèles « Theater » ou « Chorus Reverb ». Ce qui peut manquer en revanche, c’est l’accès à des réglages plus spécifiques selon la pédale simulée : par exemple, toutes les overdrives se limitent à trois paramètres (gain, tonalité, volume), alors que la concurrence s’efforce souvent de reproduire les réglages complets des modèles originaux.
Mooer propose également un EQ dit « artificiellement intelligent », capable de scanner le signal pendant quelques secondes avant de proposer une courbe de correction adaptée au style recherché. Après plusieurs essais en le plaçant en fin de chaîne, je reste mitigé : dans le meilleur des cas, c’est davantage une base de travail qu’un réglage final prêt à l’emploi. Voici quelques exemples pour illustrer ce point :

- 12 – PLX 100 EL84 + Custom 212 – AI EQ Off00:23
- 13 – PLX 100 EL84 + Custom 212 – AI EQ Rock_Drive00:23
- 14 – PLX 100 EL84 + Custom 212 – AI EQ Rock_Drive200:23

Particularité intéressante : une seconde étape, facultative, appelée « Capture », consiste à jouer quelques notes pour affiner le rendu final de sorte qu’il s’accorde avec l’instrument.

- 14 – Victory V30 MKII – Source00:22
- 15 – Victory V30 MKII – Clone SAMPLE00:23
- 16 – Victory V30 MKII – Clone SAMPLE + CAPTURE00:23
Sans retouche, je n’ai pas trouvé le résultat particulièrement fidèle : la version « samplée » tend à accentuer les aigus au détriment de la rondeur originale. Bien sûr, il est possible d’agir sur l’EQ avant de sauvegarder le profil. En revanche, après avoir effectué l’étape de « Capture », le rendu devient un peu meilleur, avec un bas du spectre mieux restitué.
Dernier bon point : le GS1000 permet, dans un bloc overdrive, de charger un profil personnel, puis d’en faire de même dans un bloc amplificateur.









